MACCHI IOT
Il MAT di Macchi
La soluzione Industrial IoT per la tracciabilità e efficienza dei processi produttivi negli impianti di estrusione di film plastici.

Cliente
Presezzi Extrusion
Tipo
OEM
Settore
Estrusione
Presezzi Extrusion è un’azienda italiana specializzata nella progettazione e produzione di presse e impianti per l’estrusione di metalli non ferrosi come alluminio, rame e ottone. L’azienda è riconosciuta per l’innovazione tecnologica, l’attenzione alla sostenibilità e la capacità di sviluppare prodotti su misura. Con sede principale a Vimercate (MB) e altre unità operative in Lombardia, Presezzi Extrusion punta su efficienza, flessibilità e qualità, affermandosi come partner affidabile per l’industria globale dell’estrusione.
La collaborazione tra Presezzi Extrusion e 40Factory inizia nel 2023, a valle di una riflessione strategica interna sul ruolo del digitale nell’evoluzione delle macchine e dei servizi offerti ai clienti.
In una prima fase, Presezzi aveva valutato lo sviluppo interno di un software proprietario in grado di coprire alcune delle funzionalità oggi offerte da PEAK. Tuttavia, l’analisi ha evidenziato come competere sul piano della velocità di sviluppo, della scalabilità e della capacità di innovazione richiedesse un impegno in termini di risorse e competenze difficilmente sostenibile. Da qui la decisione di affidarsi a 40Factory, riconoscendone il know-how consolidato nell’ambito dell’Industrial IoT e la capacità di trasformare grandi moli di dati industriali in informazioni immediatamente fruibili e di valore.
L’obiettivo di Presezzi era duplice:
La collaborazione con 40Factory si inserisce quindi in un percorso più ampio di digitalizzazione, volto non solo a migliorare le prestazioni delle macchine, ma anche a rafforzare nel tempo il valore del servizio e la relazione tra Presezzi e i propri clienti.
La risposta a questa esigenza è arrivata con PEAK (acronimo di “Presezzi Extrusion Analytics Knowledge”), la piattaforma IoT sviluppata per il monitoraggio, gestione e ottimizzazione da remoto delle linee di estrusione e dei processi di fonderia.
La piattaforma si struttura in moduli dedicati, ognuno progettato per intervenire su un aspetto specifico del processo produttivo. Come, ad esempio:
Grazie a PEAK, i clienti possono accedere a informazioni già contestualizzate e strutturate, pronte per essere utilizzate nelle decisioni operative e strategiche, ottimizzando il processo produttivo, migliorando l’efficienza e riducendo gli sprechi.
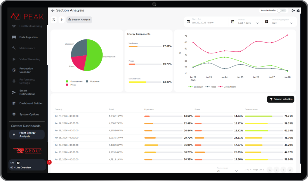
Tra i moduli più versatili all’interno di PEAK spicca il Dashboard Builder, lo strumento che consente ai clienti di costruire in autonomia pagine personalizzate all’interno della piattaforma, con grafici e insight modellati sulle proprie esigenze operative e decisionali.

Grazie a Dashboard Builder, Presezzi ha realizzato per uno dei suoi clienti una dashboard avanzata dedicata ai parametri energetici, progettata per dimostrare agli enti governativi i consumi reali della macchina e accedere a finanziamenti pubblici. Un esempio concreto di come una dashboard possa andare oltre il controllo tecnico, diventando uno strumento strategico capace di supportare decisioni economiche e istituzionali.
Con gli Agenti AI industriali, Presezzi ha chiuso un cerchio.
L’evoluzione più recente del percorso di digitalizzazione è rappresentata dall’introduzione degli Agenti AI industriali. Questi attingono ai dati operativi elaborati in PEAK e alla documentazione tecnica gestita dall’assistente virtuale Wilson.ai, permettendo a Presezzi di svolgere un’efficace attività di reverse engineering. Un passaggio chiave per ottimizzare ulteriormente le macchine, ma anche per offrire ai clienti finali strumenti avanzati in grado di migliorare le prestazioni produttive e ridurre i consumi energetici.
Il primo Agente AI industriale sviluppato prende il nome di EVA 01. EVA opera come una sentinella digitale attiva: monitora specifici parametri di processo e, grazie alla conoscenza trasferita direttamente dai tecnici Presezzi, è in grado di identificare in anticipo criticità durante la fase di riscaldo delle billette destinate all’estrusione.
Quando individua una deviazione, EVA suggerisce azioni correttive sui parametri del forno, contribuendo a prevenire scarti di prodotto e garantire la qualità del risultato finale. L’agente esegue inoltre un’analisi retroattiva delle temperature in uscita dal forno, discretizzandole per lega e lunghezza della billetta, e segnala tutte le condizioni che non rientrano nelle tolleranze previste, proponendo interventi mirati.
PEAK e l’Agente AI EVA 01 segnano un’evoluzione nel modo in cui Presezzi osserva e governa le proprie macchine. I dati non restano confinati al monitoraggio, ma diventano uno strumento operativo per migliorare le prestazioni, prevenire criticità e affinare continuamente il comportamento degli impianti. Un approccio che rafforza il valore della macchina nel tempo e abilita nuove modalità di supporto al cliente.